4wifi

Integrator Software

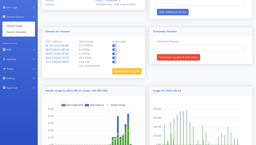
Guest Internet Management with simple setup yet full features.

Overview

4WiFi provides a best-in-class solution to manage Guest Internet at your property keeping your guests happy while leveraging direct integrations with CloudBeds which keeps support to a minimum. Powerful, user friendly and fully featured.

Benefits